云原生集成开发环境——TitanIDE
通过网页在任何地方更安全、更高效地编码无缝集成 MES 系统,支持实时监控查询生产信息,说说话就能创建、执行生产计划。
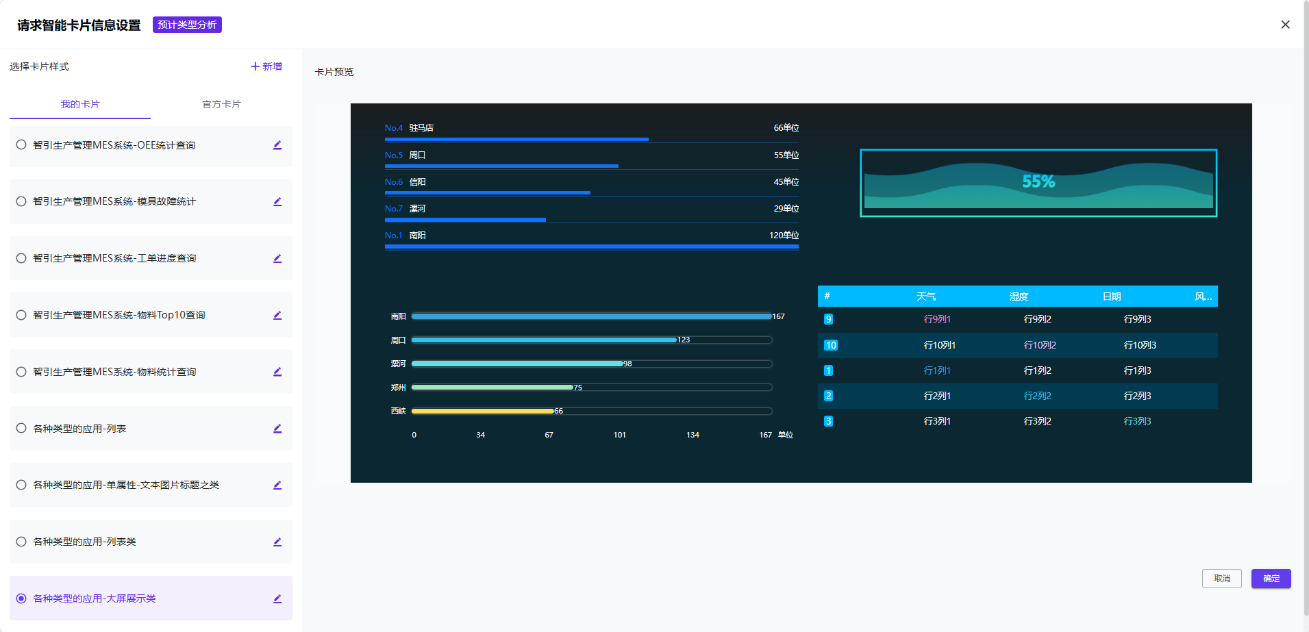
支持整合分析生产报告数据,将文本形式数据转化成清晰图表进行呈现,更易于理解。
NebulaAI 支持与工业物联网无缝连接,说说话就能轻松设置电机的运行规则,并能结合温湿度感应器的实时数据来智能驱动电机运作。
形成企业内部知识网络,使知识更容易被检索利用,让企业内部员工更轻松获取专业知识。
支持选定单文档、知识库问答;无需低效搜索、直接向NebulaAI 说说话,就能给到您想要的答案。
NebulaAI 支持将用户提到需求和缺陷反馈内容的自动分拣、分派、录入缺陷系统。
能基于文档规范对代码进行审查,并给出合理的检查修改建议。
7x24小时在线不间断服务,提供产品咨询、使用指南、售后处理、订单咨询等精准答疑,全方位满足用户不同需求。
NebulaAI 应用支持无缝部署至企微、钉钉等主流平台,更广泛覆盖用户触达渠道,提供全方位的智能客服服务。































